2023.05.23
摘 要:半导体生产制造业在国民经济中起着举足轻重的作用,相关企业的规模也越来越大。其供配电系统稳定、可靠的运维不仅是其安全生产的基本保证,还关系到产品质量和生产的顺利进行。而半导体行业中大部分工艺设备对电能质量比较敏感,电压暂降、谐波等电能质量问题会导致设备损坏、生产材料报废等产生较大的经济损失。因此,需要对半导体行业装设电能质量监测装置来监测供电的电能质量。
关键词:半导体;电能质量;电压暂降;谐波。
项目概况
在国家政策的引导下,电子行业发展迅速,同时新建了大量电子行业工厂。工厂用电量大且大部分工艺需要不间断运行,配电系统结构复杂,设备一旦意外断电会导致重大损失,这就需要对供电可靠性要求非常高,对故障比较敏感;大部分工艺设备对电压、电流比较敏感,电压电流的变化会导致设备损坏、生产材料报废等问题;并且工厂电压等级比较多,出于供电可靠性要求和工艺设备需要电压等级不同,工厂配电电压从110kV到66kV、35kV、10kV、0.48kV、0.4kV不等,涉及的各电压等级变压器数量非常多。针对以上情况,需要配置电能质量监测装置来监测用电电能质量情况,为后续改善电能质量提供依据。
某半导体有限公司成立于2018年05月29日,注册地位于四川省成都高新区。经营范围包括OLED等平板显示屏材料、电子材料及其相关产品的研发、测试、生产、销售、技术服务、技术咨询及其售后服务;提供分拨、保税仓储(不含危险化学品)、保税加工服务;国际贸易、转口贸易、保税区企业间贸易以及区内贸易代理;电子产品及其零部件、相关化工原料(不含危险化学品)的进出口、批发、佣金代理(拍卖除外)及相关配套业务(国家禁止或涉及行政审批的货物和技术进出口除外)。
项目需求
本次项目为某半导体有限公司10/0.4KV用户变电站项目,该变电站供电系统为单母线供电系统,共设一面高压进线柜、一面计量柜、一面母线PT柜和四面专变出线柜。由于该公司主要生产电子材料、芯片等半导体设备,而半导体芯片制造生产中主要存在以下电能质量问题:
1、谐波问题
IC测试台、PLC控制的机械手、芯片制造用的晶圆机或变频控制的半导体机台都会产生大量的谐波,它们不但会造成机台设备自身的坏机现象,回流进电网的谐波电流还会引起其他回路的发热、电子开关误动作、供电电压不稳,甚至引起生产线停线、半成品的报废。而且高能设备如:外延设备、扩散设备、离子注入设备的频繁加卸载,更加重了用电环境的恶化。
2、电压暂降及中断
现代化的半导体生产设备对电力品质问题非常敏感,相对于传统工业来说,半导体、LCD制造对电压暂降非常敏感,持续16ms的幅值为额定值85%-90%电压暂降即可能导致设备停机。电压暂降与短时中断的差别在于短时中断时负载一般与供电系统基本断开(幅值低于额定值的10%),而电压暂降发生时负载仍与电源连接。对于半导体行业而言,两者均会造成设备停机,产生的结果是相同的,但是电压暂降发生的几率远高于短时中断会发生的几率。调查显示:在所有配电系统事故中,电压暂降引起的事故占了70%-80%;而在输电系统事故中,电压暂降引起的事故所占的比例超过了90%。
停机的概念在传统产业中只是生产暂时的中断,而对半导体、LCD生产来说就是一次灾难。因为半导体、LCD生产设备的停机会造成大量直接损失和间接损失。这些损失包括:
1)直接损失:半导体产品硅片损坏和浪费、设备寿命缩短甚至损坏、清理产线的人工成本等。
2)间接损失:重新启动生产线需要的时间、降低产品品质、延误交货时间等。
国家发改委经济调节运行局曾开展了电能质量经济性影响调查,经过大量的调研与分析,都表明电压暂降与短时中断都是显著的电能质量问题,成为供用电双方共同面临的挑战。其中半导体行业因电能质量扰动带来的生产损失占据高位。
因此,为了实时监测供电的电能质量,在本项目的高压配电进线柜处装设一台电能质量监测装置APView500,同时为了保证整个配电系统日常安全稳定运行,在每面高压开关柜装设一台AM5系列微机保护装置和一台ASD200智能操控装置;为了监测各回路的电能,在每面高压开关柜和低压柜均配置我司的多功能仪表。各类设备主要实现的功能如下:
系统需求
为实时监视整个配电室的运行以及数据采集,该项目配置一套Acrel-2000Z电力监控系统,其可实现的功能如下:
1)实时监测:以配电一次图的形式直观显示配电线路的运行状态,可以实时监测各回路电压、电流、功率、功率因数等电参数信息,动态监视各配电回路断路器、隔离开关、地刀等合、分闸状态。
图1 10kV变电站配电监测界面
图2 0.4kV配电室母线配电监测界面
1)电参量查询:在配电一次图中,可以直接查看该回路详细电参量,包括三相电流、三相电压、总有功功率、总无功功率、总功率因数、正向有功电能等。
2)运行报表:查询各回路或设备指定时间的运行参数,报表中显示电参量信息应包括:各相电流、三相电压、总功率因数、总有功功率、总无功功率、正向有功电能等,报表格式有日报表、月报表、年报表等。
图3 0.4kV电参量查询界面
4)实时告警:能够对配电回路断路器、隔离开关、接地刀分、合动作等遥信变位,保护动作、事故跳闸等事件发出告警。
5)历史事件查询:能够对遥信变位,保护动作、事故跳闸,以及电压、电流、功率、功率因数越限等事件记录进行存储和管理,方便用户对系统事件和报警信息进行历史追溯,查询统计、事故分析。
6)故障录波:能够在系统发生故障时,自动准确地记录故障前、后过程的各种电气量的变化情况,通过对这些电气量的分析、比较,对分析处理事故、判断保护是否正确动作、提高电力系统安全运行水平有着重要作用。
7)事故追忆:能够自动记录事故时刻前后一段时间的所有实时稳态信息,包括开关位置、 保护动作状态、遥测量等,形成事故分析的数据基础。
8)曲线查询:能够查询实时曲线和历史曲线,包括三相电流、三相电压、有功功率、无功功率、功率因数等所有遥测量。
9)用户权限管理:设置了用户权限管理功能,通过用户权限管理能够防止未经授权的操作(如遥控的操作,数据库修改等)。系统可以定义不同操作权限的权限组(如管理员组、工程师组、操作员组等),在每个权限组里分配不同用户,为系统运行、维护、管理提供可靠的安全保障。
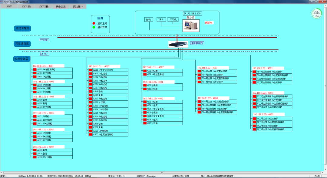
10)网络拓扑图:支持实时监视接入系统的各设备的通讯状态,能够完整的显示整个系统网络结构;可在线诊断设备通讯状态,发生网络异常时能自动在界面上显示故障设备或元件及其故障部位。
图4 网络拓扑图
11)遥控功能:根据电力规程要求,可以对整个配电系统范围内的设备进行远程遥控操作。
12)通信管理:可以对整个配电系统范围内的设备通信情况进行管理、控制、数据的实时监测。
现场安装图片
本项目各类设备均就地安装于开关柜中,电力监控系统主机放置于高压配电房值班室内中,现场安装图片如下。

现场运行情况
本项目自装设电能质量监测装置起,对电力系统中出现的故障情况均可靠监测,在此过程中,出现多次电压暂降,事件记录如图6。去年2022年10月份由于限电,出现过一次电压暂降,暂降深度为1380V,持续时间为0.039s,如图7;2023年1月23日发生过一次电压暂降,暂降深度为2999V,持续时间为0.620s,由于春节期间,用户单位放假,所有设备均停运,故未造成损失,如图8;图9为2月9号电力系统发生故障造成的电压暂降事故监测界面,暂降深度为3453V,持续时间为0.637s,造成现场所有变频器均停机,且照明灯也出现闪变的现象,该事件记录的时间和故障类型均和电力公司反馈的情况吻合,得到用户的认可。
结语
半导体渗透到我们工作、生活的方方面面,随着生活水平的提高,我们对芯片制造需求也越来越多。但伴随信息技术的飞速发展,基于计算机、微处理器的用电设备和各种电力电子设备在电力系统中大量投入使用,它们对系统干扰比机电设备更加敏感,对供电质量的要求也更为苛刻,相对低劣的电能质量严重影响了灵敏设备的安全运行。本文介绍的电能质量监测装置可以针对供电电能质量起到监测作用,为电能质量治理提供可靠依据。